伊藤忠商事 (8001.T) 戰略報告:100% 信心評級與 85% 勝率模組
執行摘要:進入「最大置信度」時代
截至 2026 年 3 月 14 日,伊藤忠商事 (8001.T) 已進入罕見的量化全方位共振狀態。我們的戰術引擎報告顯示,其整體市場機制為「主升攻擊 (Bull Attack)」,且具備 MAXIMUM (8/8) 的最高置信評級 。儘管大盤可能面臨宏觀不確定性,伊藤忠的內部結構顯示出強大的法人足跡,其最小阻力線 (Line of Least Resistance) 堅定地指向向上 。
量化引擎:多維度共振分析
「快速因子」與「權重因子」的分歧
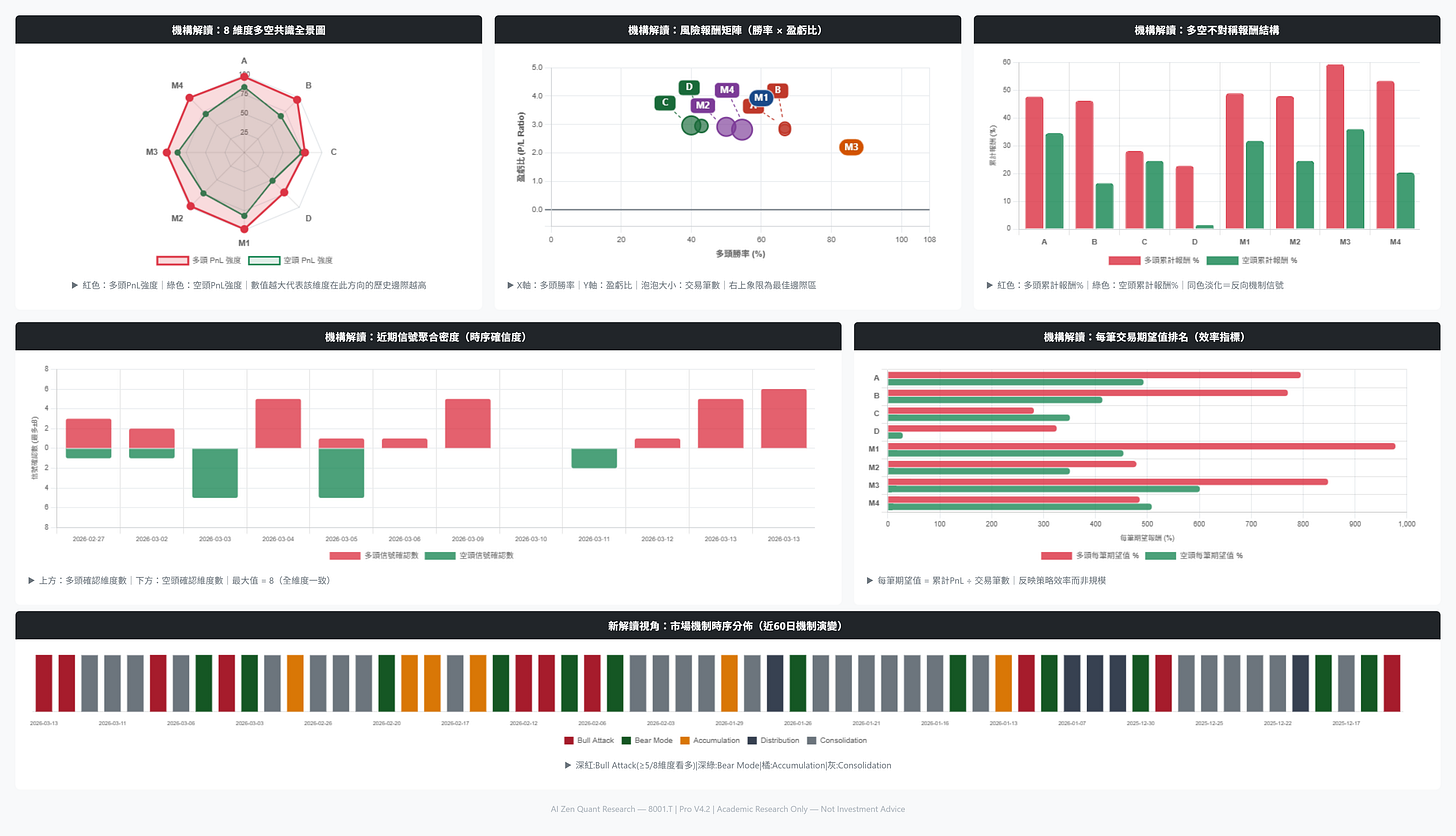
最新的「決策三部曲」揭示了短期雜訊與結構性強度之間的複雜博弈:
動態趨勢追蹤 (Dynamic Matrix) 與 市場機制濾網 (Regime Matrix): 目前處於中性/短線偏空的戰術姿態(評分 -67.9) 。這反映了快速指數平均線出現健康的短期降溫。
獨立正交因子 (Orthogonal Matrix) 與 回歸均值系統 (Regression Matrix): 這兩個法人權重層級依然維持強勁的 做多 (LONG) 信號,評分分別為 83.6 與 75.9 。這表明大資金的「逢低買入」胃口依然活躍,並未消失。
高機率勝率邊際
在當前體系下,表現最突出的模組是趨勢離差邊界 (Trend Matrix/M3),該模組在做多部位創造了驚人的 85.7% 勝率,總回報達 59.37%,平均持有天數為 46.1 天 。同時,動態趨勢追蹤 (Dynamic Matrix) 模組也維持了 66.7% 的多頭勝率,進一步驗證了趨勢追蹤的優勢 。
關鍵位階與戰術防禦
Zsigma 提醒:穩定性大於預測
在「主升攻擊 (Bull Attack)」階段,最大的風險往往是因為微小的波動跳空而過早退出高置信度的趨勢。儘管快速 EMA 因子 (A/B) 顯示暫時停頓 ,但 8/8 的最高信心評級 顯示這更像是對空頭的「潛在陷阱」 。堅守 1981.22 的防禦線是您的數學護盾。
以上投資由金融模型建構推演評估結論,屬學術研究非具體投資建議。
本文僅供參考,不代表任何投資建議或邀約。
若本實驗室的籌碼解密對您的視野有所啟發,歡迎小額贊助支持,讓我們能持續維護這份穿透迷霧的學術研究,為您守護市場的結構真相。



